气调保鲜冷库
气调库又称气调贮藏是果蔬保鲜贮藏方法。它是在冷藏的基础上,增加气体成分调节,通过对贮藏环境中温度、湿度、二氧化碳、氧气浓度和乙烯浓度等条件的控制,抑制果蔬呼吸作用,延缓其新陈代谢过程,更好地保持果蔬新鲜度和商品性,延长果蔬贮藏期和保鲜期(销售货架期)。通常气调贮藏比普通冷藏可延长贮藏期0.5-1倍;气调库内储藏的果蔬,出库后先从"休眠"状态"苏醒",这使果蔬出库后保鲜期(销售货架期)可延长21~28天,是普通冷藏库的3~4倍。
目录
1、气调库技术概述
基本概述
传统的果蔬贮藏保鲜方法有简易贮藏、通风库贮藏、辐射保鲜、化学保鲜、冷库贮藏。简易贮藏、通风库贮藏设备简单、投资少,但贮藏效果差,贮藏期短,腐烂损失严重。辐射及化学保鲜在部分水果上有一定适用性,但存在辐射及化学残留污染,不是所有果蔬都能应用。
气调贮藏能在适宜低温条件下,通过改变贮藏环境气体成分、相对湿度,更大程度地创造果蔬贮藏更佳环境,其效果表现在以下方面:气调贮藏营造的低氧(一般O2含量为l%-5%)、适当CO2浓度能有效地抑制呼吸作用,减少果蔬中营养物质的损耗,同时抑制病原菌的滋生繁殖,控制某些生理病害的发生;清除贮藏环境气体中的乙烯,以抑制其对果蔬的催熟作用,延缓后熟和衰老过程;增加环境气体中的相对湿度,以降低果蔬的蒸腾作用,从而达到果蔬长期贮藏保鲜的目的。
经过气调贮藏的果蔬所具有的特点
(1)很好地保持果蔬原有的形、色、香味;
(2)果实硬度高于普通冷藏;
(3)贮藏时间延长;
(4)果实腐烂率低、自然损耗(失水率)低;
(5)延长货架期。由于果蔬长期受低02和高C02的作用,当解除气调状态后果蔬仍有一段很长时间的滞后效应或休眠期;(6)适于长途运输和外销。果蔬质量明显改善,为外销和运销创造了条件;(7)许多果蔬能够达到季产年销周年供应,创出良好的社会和经济效益。
气调库的构成
:气调库一般由气密库体、气调系统、制冷系统、加湿系统、压力平衡系统以及温度、湿度、O2、CO2,气体自动检测控制系统构成?!∑骺獾奶氐悖?/p>
按照气调库储藏技术的要求,气调库既具有冷藏库的冷藏功能,又具有构造形式和管理使用上的独特之处。1)气密性这是气调库在构造上区别与冷藏库的一个更主要的特点。它不仅要求围护结构隔热以减少外界对库温的影响,而且还要求围护结构密闭以减少库内外气体的交换,维护库内较稳定的气体成分。
2、安全性
这是随气密性而伴生的要求。气调库在降温,回温以及气调过程中,因库内温度,压力变化会在围护结构两侧产生压差。如压差不及时消除或控制在一定范围内,将引起库体的损坏。既要保证库体的气密,又要保证其安全是气调库的又一特点。
3、库内空间高
单层建筑现代气调库几乎都是单层地面建筑,库内空间高。这种特有的建筑形式是以气密性和安全性为前提而形成的
4、快进整出
这是气调库在使用管理上的又一大特点,快进是对货物入库时间的要求以便使其尽早处于气调储藏状态。一旦储藏结束,库内的货物更好在短期内出完,不能采用气调的时间,使气调状态尽早形成。
5、高堆装满
这是使用管理上的又一大特点。除留出必要的检查通道外,货物在库内应尽可能高堆满装,时库内剩余的空隙小,减少气体的处理量,加快气调的速度,缩短气调的时间,使气调状态尽早的形成。
2、 气调库库体
气调库库体不仅要求具有良好的隔热性,减少外界热量对库内温度的影响,更重要的是要求具有良好的气密性,减少或消除外界空气对库内气体成分的压力,保证库内气体成分调节速度快,波动幅度小,从而提高贮藏质量,降低贮藏成本。气调库库体主要由气密层和保温层构成。气调保鲜库按建筑可分为3种类型:装配式、砖混式、夹套式。装配式气调库围护结构选用彩镀聚氨脂夹心板组装而成,具有隔热、防潮和气密的作用。该类库建筑速度快,美观大方,但造价略高,是目前国内外新建气调库更常用的类型。气调库采用专门的气调门,该门应具有良好的保温性和气密性。另外,在气调库封门后的长期贮藏过程中,一般不允许随便开启气调门,以免引起库内外气体交换,造成库内气体成分的波动,为便于了解库内果蔬贮藏情况,应设置观察窗。气调库建好后,要进行气密性测试。气密性应达到300Pa,半降压时间不低于20-30min。
3、气调系统
要使气调保鲜冷库达到所要求的气体成分并保持相对稳定,除了要有符合要求的气密性库体外,还要有相应气体调节设备、管道、阀门所组成的系统,即气调系统。整个气调系统包括脱氧机或制氮系统、二氧化碳脱除系统、乙烯脱除系统、温度、湿度及气体成分自动检测控制系统。

1、脱氧机
是目前建造安装的气调库降氧设备,其工作原理是采用压力低于24KPa的风机进行循环脱氧,再使用真空泵解析活化,电机采用变频调速技术。这种技术往往被人们误以为是VSA制氮机。脱氧机与VSA制氮机的更大区别在于,VSA制氮机仍然使用压缩空气为动力源(尽管压力较低),这种含油气源仍然将导致VSA制氮机原料的失效,而脱氧机使用的是无油微压风机,原料不存在油污染的情况,其循环风量是VSA制氮机的5倍以上,这种降氧设备比膜制氮机、PSA制氮机效率高40%,比VSA制氮机高30%,比制氮机节能40%国外现有意大利和德国少数几个公司掌握了脱氧机技术,国内只有天津捷盛公司的脱氧机取得技术上的突破,其降氧能力甚至略高于国外品牌,工艺较为成熟,在大量的气调库中使用。
2、制氮系统
制氮机大体上经历了催化燃烧制氮;碳分子筛吸附制氮、中空纤维膜分离制氮、以及真空低压吸附脱氧制氮(即VSA)的发展过程。目前普遍采用碳分子筛、中空纤维膜分离制氮及VSA制氮。
2.碳分子筛吸附制氮机碳分子筛制氮是采用变压吸附原理制氮,由于氧分子与氮分子的动力学直径不同,氧分子的扩散速度比氮分子快数百倍。而吸附量与压力成正比,利用氧、氮短时间内吸附量差异甚大的特点,由程序控制器按特定的时间程序在两个塔之间进行快速切换,结合加压氧吸附、减压氧解吸的过程,将氧从空气中分离出来。碳分子筛制氮机具有制氮纯度高(可达到99.9%)、设备简单、价格低的特点,但设备中阀门多,切换频繁,每年每只阀门需开关20-40万次,设备噪声大。因此要求保证阀门的质量,否则会影响设备的可靠性。
2.2中空纤维膜分离制氮机膜分离制氮是利用氧气与氮气透过中空纤维膜壁的速度差异特点,将氧气从空气中分离出来。中空纤维膜制氮机是目前气调贮藏使用更广泛的设备。它由压缩机、贮罐、冷干机、过滤器、加热器、中空纤维膜及管、阀组成。具有以下特点:(1)设备简单、占地少、易安装;(2)只需开动空压机即可得到富氮空气;(3)浓度可在95%-99%之间调节,使用灵活,能快速启动停车;(4)安全可靠,分离器无运动部件,可连续稳定工作;(5)分离过程无相变、无压力损失、能耗低;(6)易小型化;(7)投资小。
2.真空低压吸附脱氧制氮机制氮机是采用CMS活性碳吸附再生的原理来吸附大气中的O2并向库内注入高纯度氮气。由二个装满CMS活性碳的罐体、泵组、阀件、管路及控制单元组成。具有以下特点:(1)低压(0.8bar)运行,比同性能的PSA及膜制氮机节能80%左右。(2)降氧效果提高30%以上,可将气调库内氧气含量控制在1%以下,甚至可以达到0.3%(3)维护成本低。稳定可靠。设备中的主要活性炭吸附模块寿命长达2-3年以上。(4)与库体止漏系统配合更有效防止气调库气体泄漏。(5)气调库气体内循环。更有效的节约运行成本。
3、二氧化碳脱除系统
主要用于控制气调库中二氧化碳含量。完全依靠果蔬呼吸时所释放的二氧化碳,增加气调库内二氧化碳浓度,适量的二氧化碳对果蔬起保护作用,使贮藏保鲜效果良好。但是,二氧化碳浓度过高,则会对果蔬造成伤害,因此脱除(洗涤)过量的二氧化碳,调节和控制好二氧化碳浓度,对提高果蔬贮藏质量非常重要;通常的二氧化碳脱除装置大体上有4种形式:(1)消石灰脱除装置;(2)水清除装置;(3)活性碳清除装置;(4)硅橡胶膜清除装置?;钚蕴记宄爸檬抢没钚蕴冀锨康奈搅?,对二氧化碳进行吸附,待吸附饱和后鼓入新鲜空气,使活性碳脱附,恢复吸附性能,是当前气调库脱除二氧化碳普遍采用的装置。二氧化碳脱除系统应根据贮藏果蔬的呼吸强度、气调库内气体自由空间体积、气调库的贮藏量、库内要求达到的二氧化碳气体成分的浓度确定脱除机的工作能力。
4、乙烯脱除系统
乙烯是果蔬在成熟和后熟过程中自身产生并释放出来的一种气体,是一种促进呼吸、加快后熟的植物激素,对采后贮藏的水果有催熟作用。在对乙烯敏感的水果贮藏中,应将乙烯去除。因此果蔬贮藏中既要设法抑制乙烯产生,又要消除贮藏库内乙烯积累。目前普遍采用且相对有效的方法为高锰酸钾化学除乙烯法和空气氧化去除法。化学除乙烯法是在清洗装置中充填乙烯吸收剂,常用的乙烯吸收剂是将饱和高锰酸钾溶液吸附在碎砖块、蛭石或沸石分子筛等多孔材料上,乙烯与高锰酸钾接触,因氧化而被清除。该方法简单,费用很低,但除乙烯效率低,且高锰酸钾为强氧化剂,会灼伤皮肤。目前,空气氧化去除法是利用乙烯在催化剂和高温条件下与氧气反应生成二氧化碳和水的原理去除乙烯,与高锰酸钾去除法相比其投资费用高,但因具有以下明显优点为人们所接受:
(1)除乙烯效率高,可除去库内气体中所含乙烯量的99%,可将贮藏间内乙烯浓度控制在l-5μL/L;(2)减少水果霉变,在去除乙烯同时,能对库内气体进行高温杀菌消毒;(3)一机多用,去除乙烯同时,还能除掉水果释放的芳香气体,减轻这些气体对水果产生催熟作用的不良影响。
注:除对乙烯敏感的水果(主要为亚热带、热带水果):猕猴桃、香蕉等外,苹果、梨等温带水果不需要乙烯脱出设备。
自动检测控制系统气调库内检测控制系统的主要作用为:对气调库内的温度、湿度、O2、CO2气体进行实时检查测量和显示,以确定是否符合气调技术指标要求,并进行自动(人工)调节,使之处于更佳气调参数状态。在自动化程度较高的现代气调库中,一般采用自动检测控制设备,它由(温度、湿度、O2、CO2)传感器、控制器、计算机及取样管、阀等组成,整个系统全部由一台中央控制计算机实现远距离实时监控,既可以获取各个分库内的O2、CO2、温度、湿度数据,显示运行曲线,自动打印记录和启动或关闭各系统,同时还能根据库内物料情况随时改变控制参数。中央控制计算机采用Windows界面,使用操作人员可以方便直观地获取各方面的信息。
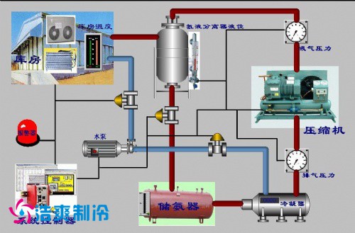
6、制冷系统
制冷系统是实现机械制冷所必须的机器、设备及连接这些机器、设备的管道、阀门、控制元件等所组成的封闭循环系统。气调库的制冷系统与普通冷库的制冷系统基本相同。但气调库制冷系统具有更高的可靠性,更高的自动化程度,并在果蔬气调贮藏中长时间维持所要求的库内温度。一般采用氨制冷系统或氟利昂单级压缩直接膨胀供液制冷系统。

7、加湿系统
与普通果蔬保鲜冷库相比,由于气调贮藏果蔬的贮藏期长,果蔬水分蒸发较高,为抑制果蔬水分蒸发,降低贮藏环境与贮藏果蔬之间的水蒸气分压差,要求气调库贮藏环境中具有更佳的相对湿度,这对于减少果蔬的干耗和保持果蔬的鲜脆有着重要意义。一般库内相对湿度更好能保持在90%-95%之间。
常用的气调库加湿方法有以下几种:
(1)地面充水加湿;
(2)冷风机底盘注水;
(3)喷雾加湿;
(4)离心雾化加湿;
(5)超声雾化加湿。
8、气调库压力平衡系统
在气调保鲜冷库建筑结构设计中还必须考虑气调库的安全性。由于气调库是一种密闭式冷库,当库内温度降低时,其气体压力也随之降低,库内外两侧就形成了气压差。
据有关资料介绍,当库内外温差l℃时,大气将对围护结构产生40Pa的压力,温差越大压力差也越大。若不把压力差及时消除或控制在一定的范围内,将会使库体损坏。为保证气调库安全性和气密性,并为气调库运行管理提供必要的方便条件,气调库应设置压力平衡系统:安全阀、缓冲贮气袋。安全阀是在气调库密闭后,保证库内外压力平衡的特有安全设施,它可以防止库内产生过大的正压和负压,使围护结构及其气密层免遭破坏。
气调库在运行期间会出现微量压力失衡,缓冲贮气袋的作用就是消除或缓解这种微量压力失衡。当库内压力稍高于大气压力时,库内部分气体进入缓冲贮气袋,当库内压力稍低于大气压时,缓冲贮气袋内的气体便自动补入气调间。贮气袋是把库内压力的微量变化,转换成贮气袋内气体体积的变化,使库内外的压差减小或接近于零,消除和缓解压差对围护结构的作用力?;撼逯怯善苄院们揖哂幸欢估慷鹊娜嵝圆牧现瞥?。
地址:上海市松江区民强路
地址:北京经济技术开发区
地址:湖北武汉汉阳区
地址:浙江省杭州市江干区
地址:成都市锦江区
地址:乌鲁木齐市水磨沟区
地址:江苏省南京市鼓楼区